Version 1.2
Une mise à jour majeure
Cette version 1.2 apporte une évolution importante de l’outil avec :
- un nouveau module Cash Flow complet,
- une exploration détaillée des écritures depuis les graphiques,
- une vérification profonde du FEC dans le Testeur,
- et plusieurs améliorations d’ergonomie pour accélérer l’analyse.
Nouvelles fonctionnalités
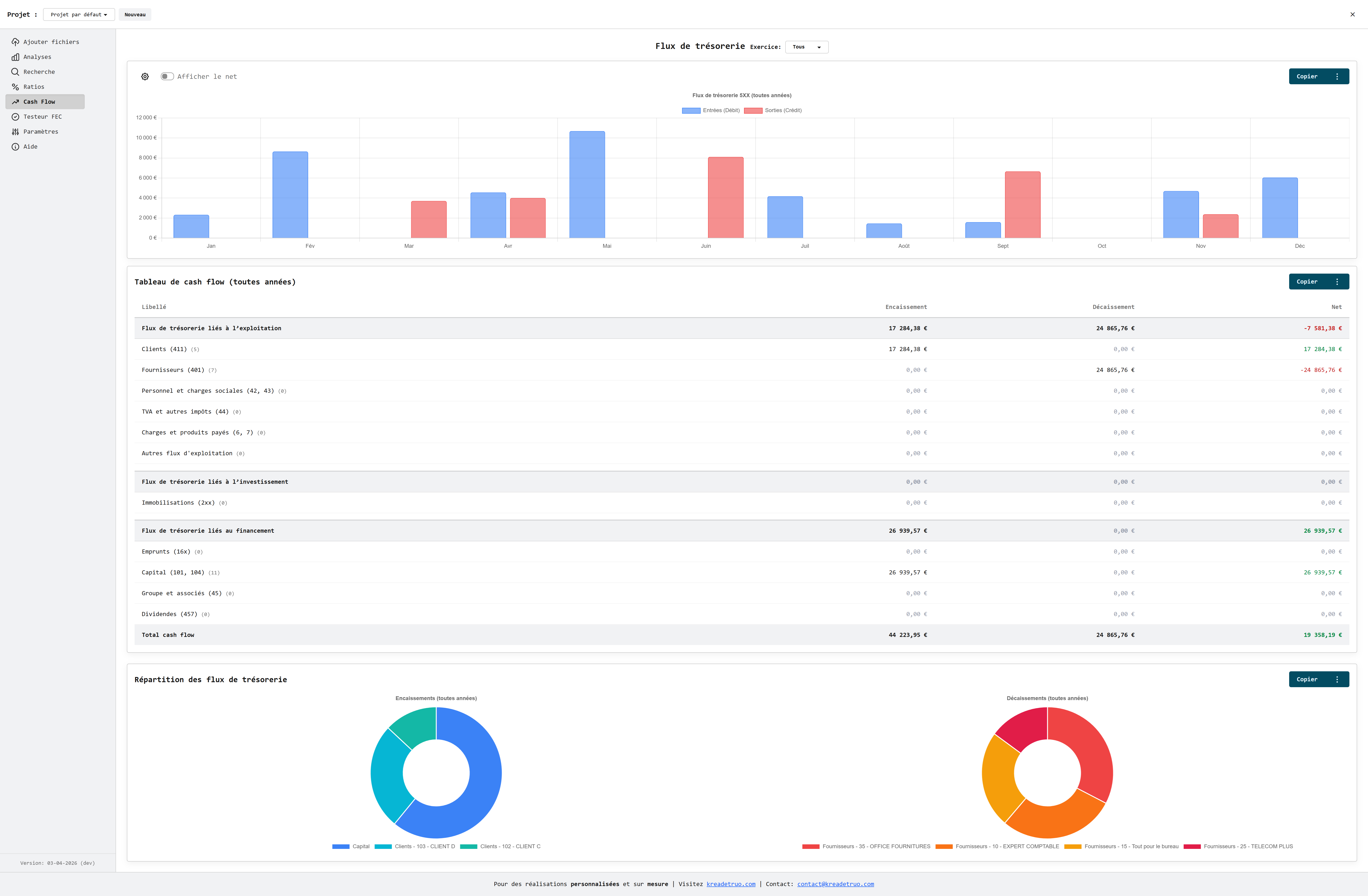
💸 Nouveau menu Cash Flow
Un nouvel onglet Cash Flow fait son apparition dans le menu principal. Il centralise l’analyse des flux de trésorerie avec une vue claire, visuelle et exploitable rapidement.
Ce que vous obtenez :
- une vue dédiée des flux de trésorerie,
- un filtrage par année via le sélecteur global,
- une navigation intégrée au même niveau que les modules d’analyse existants.
Menu latéral avec l'entrée Cash Flow active :

📈 Analyse multi-vues des flux de trésorerie
Le module Cash Flow inclut désormais trois visualisations complémentaires :
- Graphique de tendance : lecture de l’évolution des flux dans le temps,
- Tableau détaillé : vue tabulaire exploitable pour le contrôle et la revue,
- Graphiques en donut : répartition des encaissements et décaissements par catégories.
Les données sont catégorisées automatiquement (clients, fournisseurs, charges, impôts/TVA, immobilisations, emprunts, etc.) pour accélérer l’interprétation.
🍩 Donuts interactifs + drill-down des écritures
Les graphiques donut ne sont pas seulement visuels : ils sont interactifs.
En cliquant sur une catégorie, vous ouvrez une fenêtre avec les écritures liées :
- tri par date, journal, numéro d’écriture, description, entrées/sorties/net,
- totaux automatiques,
- ouverture du détail d’écriture en un clic.
Cette approche permet de passer immédiatement d’une vue de synthèse à une vue justificative.
Exploration des écritures depuis les donuts :

✅ Testeur FEC : Vérification profonde
Le Testeur FEC intègre désormais un nouveau bloc Vérification profonde qui complète la vérification de forme.
Nouveaux contrôles avancés :
- correspondance unique Code Journal ↔ Libellé Journal,
- cohérence Libellé de compte ↔ Numéro de compte,
- cohérence des champs auxiliaires (numéro + libellé saisis ensemble),
- unicité des correspondances auxiliaires,
- contrôles de chronologie sur les dates (écriture, pièce, validation, lettrage).
Les résultats sont affichés avec statuts clairs (OK, anomalie, avertissement, N/A) et compteurs explicites.
Bloc de vérification profonde dans le Testeur FEC :

Améliorations UX
- Renommage de section dans le Testeur : "Vérification de forme" pour mieux distinguer les niveaux de contrôle.
- Transmission du texte FEC analysé au module de vérification profonde pour un enchaînement fluide.
- Interfaces orientées analyse rapide : tri, lecture des totaux, accès direct au détail.
Utilisation
- Ouvrez un projet puis allez dans Cash Flow.
- Sélectionnez l’année si nécessaire.
- Analysez la tendance, le tableau et la répartition.
- Cliquez sur une part des donuts pour ouvrir les écritures associées.
- Dans Testeur FEC, consultez la Vérification de forme puis la Vérification profonde.
Fin des nouveautés de la version 1.2